
Das Projekt „SquirrelCafe mit IoT“ verfolgt folgende Hauptziele:
1. Tierschutz & Umweltbeobachtung
2. Bildung & Citizen Science
3. Energieeffizienz & Datenspeicherung
In diesem Projekt wird ein intelligentes Futterhäuschen für Eichhörnchen gebaut. Ziel ist es, jede Öffnung der Klappe (also jede Nussentnahme) zu zählen und die Daten energieeffizient über LoRaWAN zu übertragen.
Funktionsweise:
Schritte zur Umsetzung:
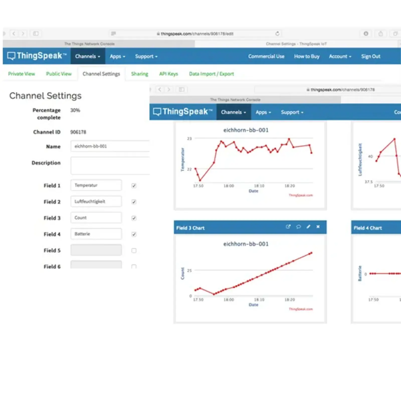
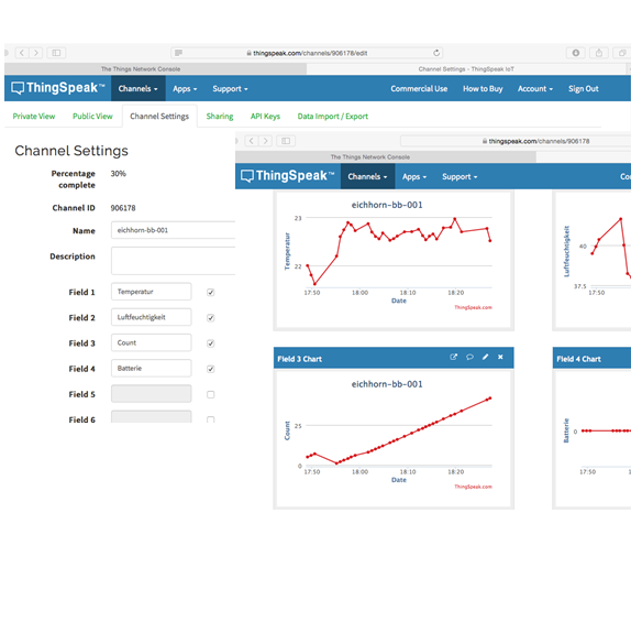
Registrierung bei Thingspeak (MathWorks)
Notwendig für die Integration mit dem TTN-Netzwerk. Die Angabe einer E-Mail-Adresse ist erforderlich.
Anlegen eines Thingspeak-Kanals
Kanal mit Feldern für Wetterdaten und Klappenzähler einrichten. Weitere Hinweise dazu im Kapitel „Schulklima“.
Registrierung bei The Things Network (TTN)
Eine Client-Anwendung mit Wetterdaten und Zähler erstellen. Näheres dazu z. B. im Kapitel „Mitmachklima“. Die übermittelten Daten werden dekodiert und per Thingspeak-Integration weitergeleitet. Der dazu notwendige Dekoder findet sich hier.
Superblock im Ardublock erstellen
Da der ESP8266 bei jedem Reset seinen Speicherinhalt verliert, werden wichtige Daten (z. B. Zählerstand) im RTC-RAM gespeichert. Mithilfe von Superblöcken kann der aktuelle Zustand vor dem Schlafen gespeichert und nach dem Aufwachen wiederhergestellt werden.





Sie verlassen die offizielle Website der Hochschule Trier