Innovationslabor Digitalisierung am Umwelt-Campus Birkenfeld

Emerser Bioreaktor zur Kultivierung von Cyanobakterien

Als erstes Leuchtturmprojekt des Labors wird die prototypische Entwicklung eines emersen Bioreaktors, d. h. ein Reaktor in dem Mikroorganismen (im ersten Anwendungsfall Cyanobakterien) auf Oberflächen wachsen, vorangetrieben. Dabei wird untersucht, wie solche komplexen Systeme mittels des Cyber Physical System‐Ansatzes optimiert werden können. Hierzu wird der Bioreaktor mit Sensorik aufgebaut und während des Wachstumsprozesses der Bakterien Messdaten aufgezeichnet. Diese Daten werden dann genutzt um einen „digitalen Zwilling“ des Reaktors aufzubauen, der dann beispielsweise über Virtual Reality auf besondere Art und Weise visualisiert werden kann. Die Daten dienen in einem weiteren Schritt dazu die Bauteile des Reaktors sowie die darin ablaufenden Prozesse mittels Methoden des maschinellen Lernens zu optimieren.

Emerser Bioreaktor

Im Gegensatz zu herkömmlichen submersen Produktionsverfahren, bei denen die Cyanobakterien suspendiert in Nährmedium wachsen, findet bei dem emersen Bioreaktor eine Kultivierung an Luft statt. Durch die Zugabe von nebelförmigem Aerosol werden Nährstoffe und Feuchtigkeit für die Cyanobakterien gezielt in den Reaktor eingebracht. Hierdurch wird die benötigte Wassermenge reduziert und ein energieeffizientes und ressourcenschonendes Wachstum angestrebt.

Mit dem speziell für den Anwendungsfall entwickelten emersen Bioreaktor werden terrestrische Cyanobakterien als Biofilme auf Oberflächen kultiviert. Die Biofilme wachsen auf vertikal angeordneten Platten im geschlossenen Bioreaktor. Durch die Anordnung der Platten wird eine gleichmäßige Durchströmung des Bioreaktors sichergestellt. Mit einem Ultraschallzerstäuber wird aus Nährmedium ein Aerosol generiert und in den Reaktor eingeleitet. Bei der Entwicklung und Optimierung des emersen Bioreaktors wurde verstärkt auf additive Fertigungsverfahren zurückgegriffen.

Digitaler Zwilling

Basierend auf den physikalischen, chemischen und biologischen Grundlagen ist es möglich, ein mathematisches Abbild des realen dynamischen Systems zu entwickeln. Dieser digitale Zwilling bildet die Realität auf dem Rechner nach und kann sowohl offline zur Optimierung und Szenarienplanung als auch online zur prozessfolgenden Simulation eingesetzt werden. Im letzteren Fall sorgt die kontinuierliche Messdatenerfassung für die konsistente Verbindung zwischen der realen und der virtuellen Welt. Da der emerse
Bioreaktor den Witterungsbedingungen seiner Umgebung ausgesetzt ist (Sonne, Temperatur, Feuchte, Niederschlag) bietet es sich an, zusätzlich zur vorgesehenen Vor-Ort-Messtechnik auch die längerfristigen Wettervorhersagen aus dem Internet zu berücksichtigen. In beiden Fällen bietet das Internet der Dinge (IoT) die dazu notwendige Kommunikationsbasis. Dazu nutzen wir eine kostengünstige Maker-Lösung in Form des am Umwelt-Campus Birkenfeld mitentwickelten Microcontrollers IoT-Octopus. Dieses Kit verfügt bereits über einen Umweltsensor (Bosch BME 680) zur Messung zentraler Umgebungsgrößen (Feuchte, Temperatur, Luftdruck). Weitere Sensorik wird per I2C-Bus Schnittstelle integriert.

Maschinelles Lernen und Prozesssimulation

Die verwendeten Umweltsensoren bieten Sensorik für verschiedene Luftqualitätsdaten, wie O2 , CO2, VOC etc. Durch die Verwendung eines MOS-Sensors (Metal Oxide Semiconductor), der auch als „künstliche Nase” bezeichnet wird, bietet sich die Möglichkeit, über verschiedene Heiztemperaturen unterschiedliche Gaskomponenten zu adressieren. Aufgrund einer Miniaturisierung des Sensorelements ist dieses in der Lage, die gewünschte Heiztemperatur in wenigen Millisekunden zu erreichen. Durch die Optimierung des Temperaturprofils können möglichst eindeutige Sensorinformation über den physiologischen Zustand der Cyanobakterien gemessen werden. Zur Auswertung dieser Datenmengen werden geeignete Verfahren des Maschine Learning ausgewählt um das Wachstum der Algen zu überwachen und Annomalien zu entdecken.

Die gewonnenen Daten fließen in eine Datenbank, über die sie nicht nur dargestellt werden können, sondern mit deren Hilfe auch die ablaufenden Prozesse simuliert werden können. Dazu verwenden wir quelloffene Softwaretools wie NodeRed, Grafana, InfluxDB, Octave, R und Shiny. Zur Visualisierung der gemessenen oder simulierten Daten befindet sich eine Virtual Reality Anwendung im Aufbau, die die Daten, zusammen mit dem simulierten Bioreaktor für die Nutzenden visualisiert. Durch die Verwendung des Frameworks A-Frame kann die Darstellung einfach mittels VR-Brillen, aber auch über Smartphones oder Webbrowser dargestellt werden.

Schematischer Überblick über den Aufbau eines Kultivierungsversuchs
Bild des Luftdatensensors BME680 auf der Octopus-Platine
Messkammern mit Sensoren im Reaktordeckel
Datenfluss in einem Versuchsaufbau
Steuerung des Datenflusses in Node Red
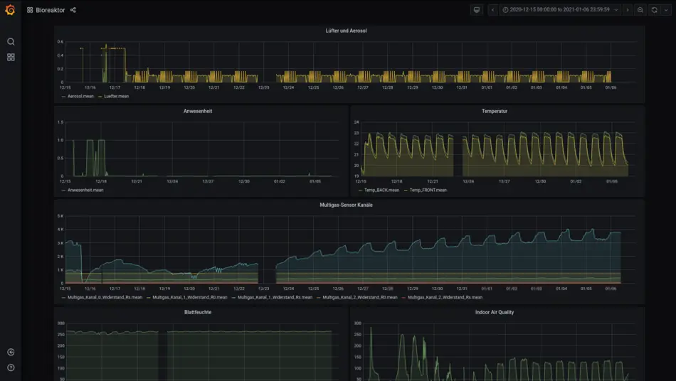
Visualisierung der erfassten Echtdaten des Bioreaktors in einem Grafana-Dashboard
Rudimentärer Prototyp zur Simulation der Trocknung und Befeuchtung in R/Shiny (https://innodig.shinyapps.io/Trocknung/)
Simulation des Bioreaktors in Matlab
Simulation von Prozessgrößen des Bioreaktors
Foto des Bioreaktor-Prototyps mit Cyanobakterien
CAD-Renderbild des emersen Bioreaktors
Explosionsdarstellung der Komponenten des Bioreaktors

Projektarbeiten

back-to-top nach oben